Проектирование шкафов автоматики на контроллерах Контэл

 

Котловая автоматика на контроллерах Контэл серии А, в зависимости от типа котла, формируется из шести базовых контроллеров : 
главный контроллер котла, контроллер горелок, регулятор нагрузки, регулятор воздуха, регулятор разрежения и регулятор уровня.
 
Индикация параметров и работа с уставками производится на двухстрочных ЖК пультах ПУ-102Щ. 
Ручное управление организуется с помощью переключателей на двери шкафа.
 
 
 
 
 
 
 
 
Посмотреть схемы шкафов автоматики на контроллерах серии B
 
 
 
Проектирование шкафов общекотельной автоматики на контроллерах Контэл серии В базируется: 
• в эконом варианте, - на принципе двух контроллеров: 
РС1 - контроллер-менеджер котельной,
РС2 - контроллер каскада котлов; 
• в стандарном исполнении, - на принципе пяти контроллеров: 
РС1 - контроллер безопасности, 
РС2 - контроллер каскада котлов, 
РС3 - контроллер теплосети, 
РС4 - контроллер сети ГВС, 
РС5 - контроллер подпитки.
 
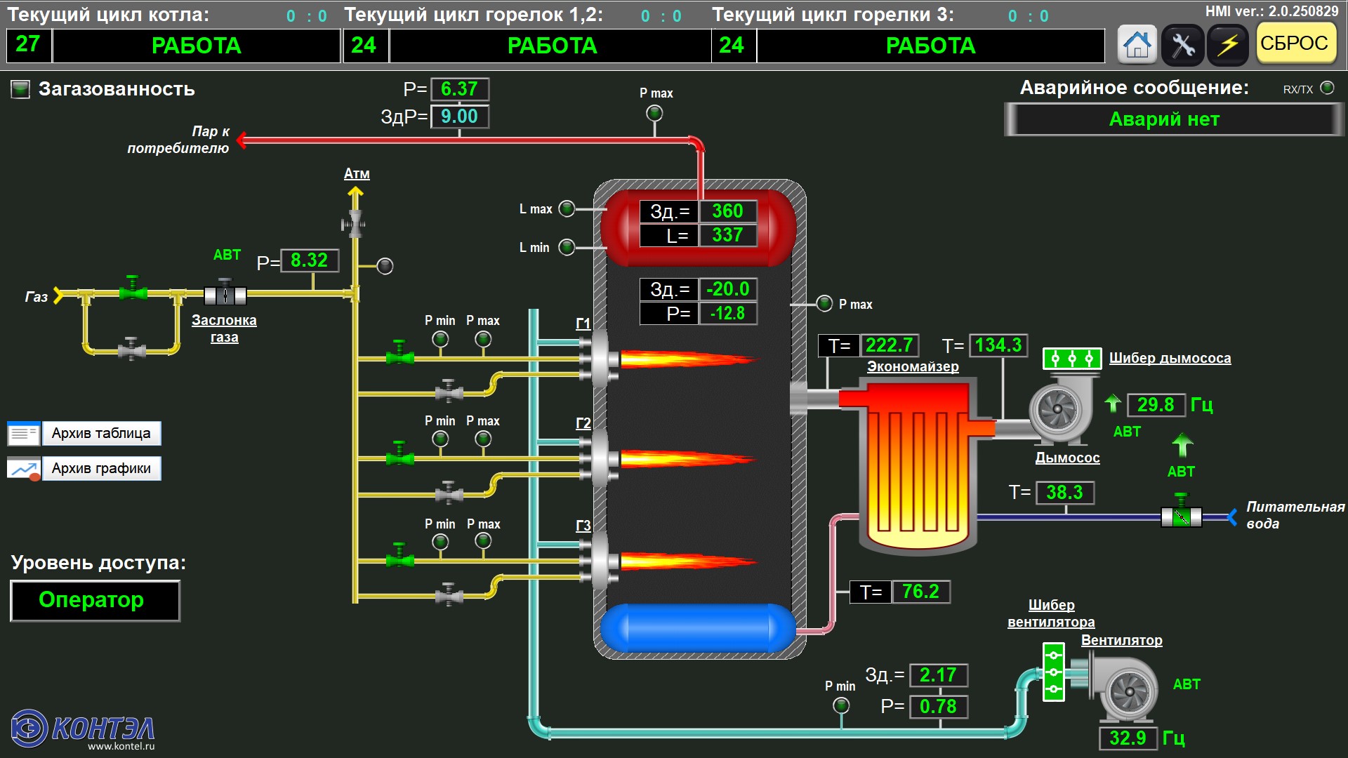
Котловая автоматика, в зависимости от типа котла формируется из трех типовых контроллеров : 
главный контроллер котла, контроллер горелок и контроллер регуляторов.
 
Индикация параметров и работа с уставками производится на сенсорной панели оператора  или на ЖК пультах ПУ-134Щ-С. 
Ручное управление возможно с сенсорной панели, либо с помощью переключателей на двери шкафа.
 

Типовые контроллеры серии В  в формате .dwg                    

 

 

Посмотреть схемы шкафов автоматики на контроллерах серии A

     

Готовые проектные решения на контроллерах серии В